AI로 공공안정 강화
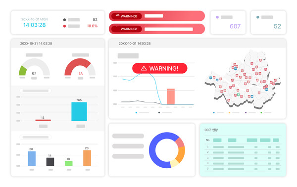
CS 대행 및 AI 고객상담 솔루션 전문기업 CS쉐어링이 서울시 120다산콜재단과 협력하여 진행한 ‘재난 조기 감지 시스템’ 테스트베드 실증 연구를 성공적으로 마무리했다. 이번 프로젝트는 서울경제진흥원(SBA)의 2023년 테스트베드 실증사업의 일환으로, 인공지능(AI)과 빅데이터 분석 기술을 활용하여 공공안전 강화를 목표로 진행됐다.
CS쉐어링은 이번 프로젝트를 통해 공공기관과의 협력에서 AI 기술력을 입증하며 기존 고객 상담 대행에서 한발 나아가 AI 기업으로 자리매김했다. 특히 이번 연구는 비긴급 민원 데이터를 활용해 재난 상황을 조기에 감지하고, 유관기관에 신속히 알리는 시스템을 국내 최초로 구현했다는 점에서 주목받고 있다.
CS쉐어링은 실증 연구 결과물의 일부인 재난 이슈 유형별 코퍼스 데이터를 서울열린데이터광장에 공식 등록했다. 이 데이터는 향후 공공기관과 민간 기업이 재난 관리 시스템을 개발하거나 보완하는 데 활용될 중요한 자원이 될 전망이다.
CS쉐어링 관계자는 “이번 실증 연구는 AI 컨택센터 산업의 기술이 단순히 상담 업무 자동화와 효율화를 넘어 공공안전 강화에 기여할 수 있음을 보여준 사례”라며 “앞으로도 공공 및 민간 부문에서 협력하며 데이터 기반 혁신 솔루션을 선보이고 AI 중심 기업으로 성장하겠다”고 밝혔다.
이번 연구는 비긴급 민원 상담 데이터에 적용하기 위해 민간용 AICC 기반으로 커스터마이징된 재난 조기 감지 시스템이 도입된 사례다. 이는 실제로 공공안전 문제를 해결할 수 있는 가능성을 입증했다는 점에서 큰 의미가 있다. CS쉐어링의 기술력과 데이터 분석 역량은 공공 안전뿐만 아니라 향후 스마트 도시의 재난 관리, 시민 서비스 혁신 등 다양한 분야로 확장 가능성이 있는 것이다.
CS쉐어링은 앞으로도 AI 기술을 중심으로 데이터 분석, 고객 경험 관리(CX), 스마트 공공 서비스 등에서 혁신적인 솔루션을 제시하며 공공과 민간 부문의 연결을 강화해 나갈 계획이다. 이번 프로젝트를 통해 CS쉐어링은 단순한 CS 대행 기업을 넘어 공공안전과 스마트 도시 구현을 위한 핵심 기술 파트너로 자리 잡을 전망이다.
